即席多维分析
BPI通过操作采集大量的业务数据,用户通过自定义业务指标的方式,对操作或者操作参数进行度量、过滤和维度设置,然后选择合适的可视化图表展示业务指标数据,根据业务需要快速搭建指标分析看板,满足用户监控和分析业务指标的需求。
相比于传统定制开发的数据分析看板,BPI即席多维分析无需埋点即可通过自定义业务指标和选择可视化图表来适应多种分析场景,是一种灵活高效的数据分析工具。
在导航栏中依次点击业务感知分析>即席多维分析,进入数据看板页面。该页面展示指定的数据看板中所有的面板。用户也可选择展示预置的数据看板。
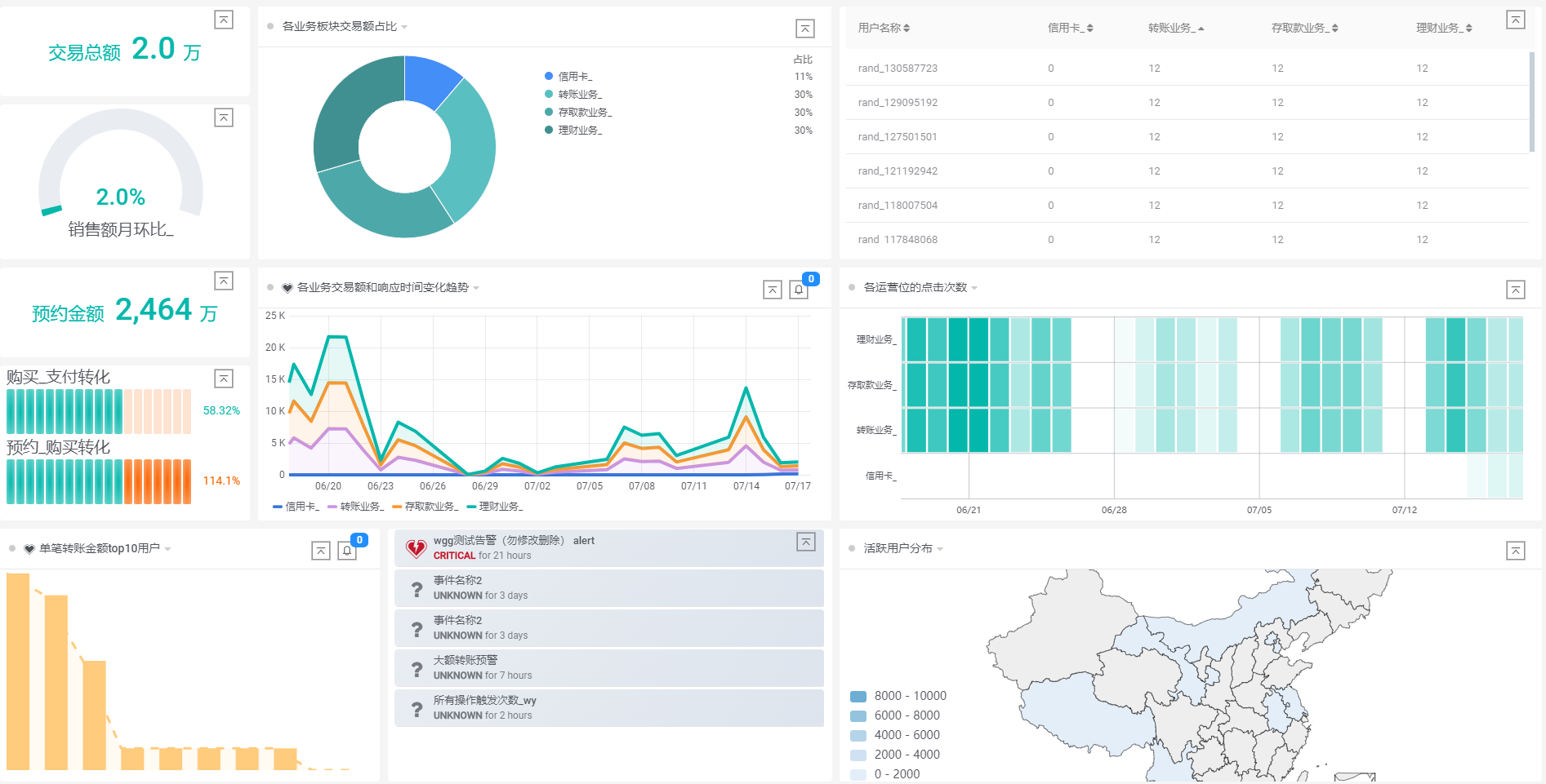
某银行运营监控看板示例

某在线教育机构运营数据看板示例
某业务的销售数据分析看板示例
某App产品渠道推广UV和点击率分析看板

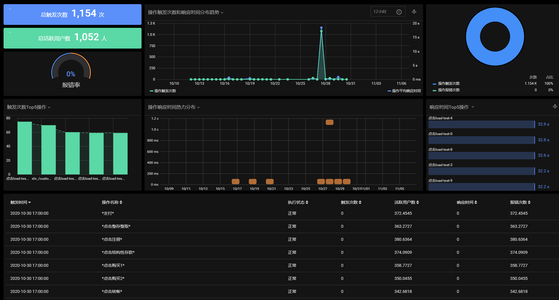
BPI操作性能指标监控看板

某餐饮机构点菜系统监控看板
